產品詳情
銀川多相全程水處理器DN65 鍋爐循環水全程綜合水處理器
產品簡介
全程綜合水處理器是針對各種循環水系統中普遍存在的四大問題:腐蝕、結垢、菌藻、水質而研制的綜合水處理器,由單臺設備代替了需要多臺設備才能完成的片處理過程,從而取代了傳統的處理方式。它應用高科技——差轉屏蔽效應及多點陣列組合。巧妙地解決了各種頻譜間與電暈效應場間的互相干擾、制約的重大難題,具有對水質綜合優化處理,防垢、防腐、菌、滅藻、超凈過濾功能,具有電一體化的設計,純物理方式處理,無需化學藥劑,阻力低、流量大。而且運行費用極低,作簡單,維護方便,是各種水系統之佳選擇。同時具有自動過濾自動檢自動排污功能.據不同的水系統和存在的不同問題,設備分為A型、B型、C型、D型、E型、F型。
菌滅藻
全程綜合水處理器的活性過濾層、機械變孔徑阻擋層及射頻效應場的綜合過濾體系能濾掉水中絕大部分雜質,水的凈度大大提高,這就破壞了菌藻類微生物生存繁殖的環境。高頻電磁場中的高頻電磁波、電場微電流及活性水分子中的電子都對菌藻類微生物有極強的殺傷力,破裂其細胞壁,并直接破壞其賴以生存的酶系統,阻止其吸收,停止其新陳代謝,達到殺滅去除的目的。故全程綜合水處理器可在系統正常運行的狀態下完成菌、滅藻、脫色、控制二次污染,對水中的雜質進行吸附濃縮、排污的全程綜合優化處理。
防腐超凈
用水系統金屬器壁的腐蝕,從原理上講是"微電池效應"的電化學腐蝕。全程綜合水處理器的工作原理就是削弱抑制微電池效應。一利用特定頻率轉換,依據"附肌效應"原理在水管內壁形成動態的負電荷富態層,逐漸削弱、抑制電化學腐蝕。使其腐蝕產物Fe2O3,轉化為穩態的Fe3O4,達到以銹制銹的效。第二利用活性過濾體,機械變徑阻擋層及射頻效應場的綜合過濾體系來吸附、濃縮,排除水中的Fe、Ca,懸浮物、沉淀物等雜質,使水質濁度、色度降,終達到降電化學腐蝕的首要條件電解質的電導率的目的。使其腐蝕速率大幅度降。故全程綜合處理器在系統正常運行的狀態下能完成防腐、除銹、脫色、控制二次污染,對水中的雜質進行吸附濃縮、排污的全程綜合優化處理。

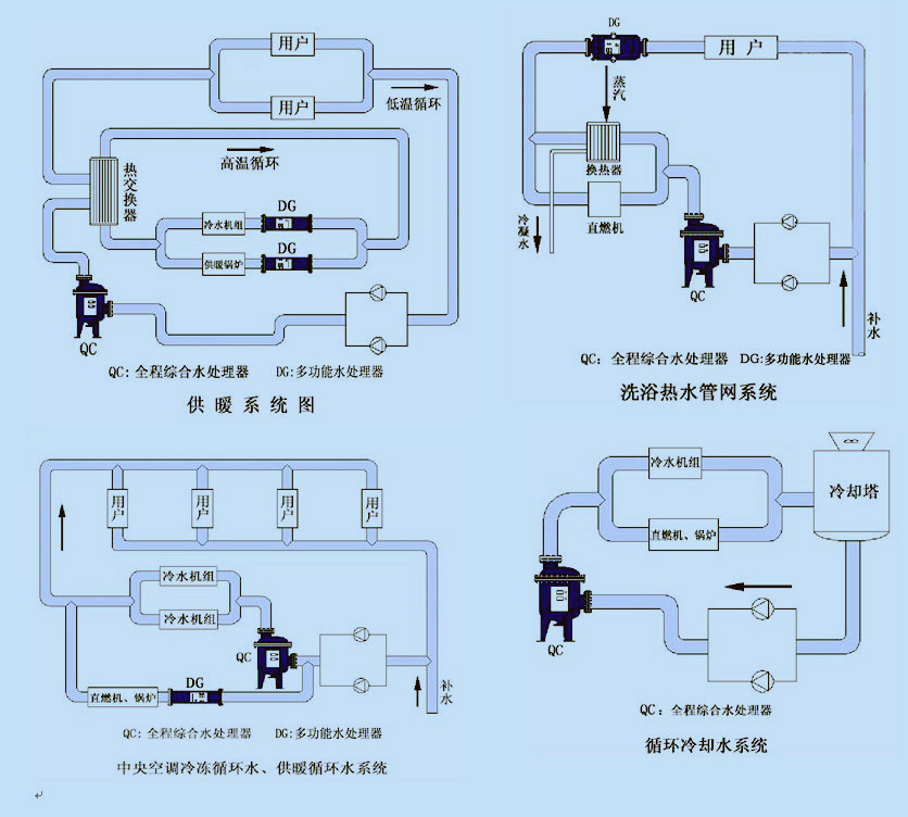
應用范圍
空調,冷水機組,制冷機;冷卻、冷凍循環水系統。
采用系統:在供暖、供熱的熱水循環系統。
工業、民用、冷卻水;在工業、民用、工藝冷卻循環水系統。
公寓:生活洗浴熱水循環系統、餐飲、洗衣房、游泳池等。
地熱水系統:利用地熱水進行洗浴,采暖的循環系統。sldgle



